推薦產品 / RELEVANT
聯系我們 / CONTACT
聯系人:劉小姐
電 話:18581853739
座 機:028-66579066
網 址:www.0511bc.cn
地 址:四川省成都市高新區創業路1號劍恒發展中心5樓510室
如何提升供水設備水泵的吸水能力?
2015-08-03 314人瀏覽
供水設備進口管道的大小和進口管道的布置如何將直接影響到供水設備水泵的吸水性能,如果供水設備水泵進口管道配置及安裝不正確也將直接影響供水設備水泵的性能參數。 如何提高供水設備水
恒壓變頻供水設備三用一備的控制流程
2015-07-29 714人瀏覽
恒壓變頻供水設備是由項目的流量和揚程的大小來確定水泵的臺數,一般情況下有一用一備,二用一備,三用一備等配置。下面我們來看看三用一備的運行過程。 一用一備:一臺工作泵,一臺備用
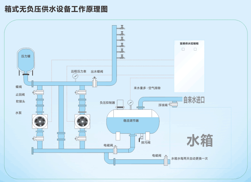
箱式無負壓供水設備水箱溢水口漏水的原因
2015-07-27 495人瀏覽
大多數人對箱式無負壓供水設備上水控制系統的工作原理不是太懂,所以不知道具體原因出在哪里。其實箱式無負壓供水設備水箱溢水口漏水是因為浮球閥出現了問題,浮球閥在水箱里面是控制水位上
高層住宅從幾樓開始二次供水?
2015-07-23 6975人瀏覽
隨著社會經濟的發展,高層住宅越來越高,而市政自來水管網的壓力不足,不能滿足高層住宅用戶的用水需求,因為就需要二次供水設備進行二次加壓供水。那么高層住宅從幾樓開始二次供水呢?有的


微信在線咨詢







